| 设计 任务书 文档 开题 答辩 说明书 格式 模板 外文 翻译 范文 资料 作品 文献 课程 实习 指导 调研 下载 网络教育 计算机 网站 网页 小程序 商城 购物 订餐 电影 安卓 Android Html Html5 SSM SSH Python 爬虫 大数据 管理系统 图书 校园网 考试 选题 网络安全 推荐系统 机械 模具 夹具 自动化 数控 车床 汽车 故障 诊断 电机 建模 机械手 去壳机 千斤顶 变速器 减速器 图纸 电气 变电站 电子 Stm32 单片机 物联网 监控 密码锁 Plc 组态 控制 智能 Matlab 土木 建筑 结构 框架 教学楼 住宅楼 造价 施工 办公楼 给水 排水 桥梁 刚构桥 水利 重力坝 水库 采矿 环境 化工 固废 工厂 视觉传达 室内设计 产品设计 电子商务 物流 盈利 案例 分析 评估 报告 营销 报销 会计 | |||||
|
|||||
|
|||||
|
|||||
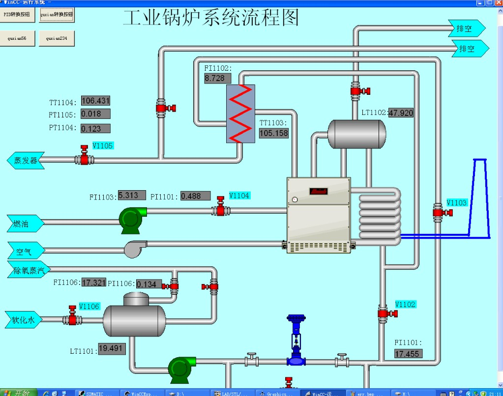
工业锅炉是工业生产过程中十分常见的一种工业设备,锅炉控制系统自动化水平的高低对锅炉的安全生产和效率起到关键作用。DCS控制是大中型工业锅炉控制系统的主流控制方式,因此,本课题以工业锅炉模拟系统SMPT-1000为研究对象,研究锅炉DCS的构成原理、DCS系统设计的方法步骤,具有较好的工程实践意义。
本文在首先对集散控制系统的发展过程进行了综述,介绍了集散控制系统的系统结构和特点的基础上,并分析了SMPT-1000工业锅炉模拟系统的工艺流程,列出了工艺流程的设备、检测点、执行机构等列表,并提出了一套基于Siemens S7-300 PLC的锅炉DCS系统设计方案。然后,采用Step 7 编程软件完成了系统的硬件组态、通信组态和控制算法组态及硬件模块测试。接着,利用Siemens公司的WinCC软件开发了系统的人机界面,主要包括锅炉工艺模拟图、实时趋势曲线,PID参数调节器等。最后,实现了对汽包水位、炉膛负压、蒸汽压力等子系统的实时监控。
实验结果表明:本文所设计的锅炉DCS系统的各项功能正确,控制性能指标达到了设计的要求。
关键词:工业锅炉 Profibus 可编程序控制器 集散控制系统
Design of Boiler’s DCS System Based on
Siemens S7-300 PLC
Abstract
Industrial boilers are very common in industrial processes of industrial equipment, automation level of the boiler control system play a key role in the boiler’s safety and efficiency. DCS control is the main control mode in the large and medium industrial boiler control system. Therefore, the subject based on the industrial boiler simulation system SMPT-1000 as the research object, research constitution principle with the boiler DCS, the methods and steps of DCS system design, with good engineering practice significance.
In this paper, the development of distributed control system was reviewed firstly, then introducing the DCS system of the structure and characteristics and analyzing the technological process of SMPT-1000 industrial boiler simulation system. A list of process equipment, test points, executive institutions and so on, and a DCS system design scheme for a boiler based on Siemens S7-300 PLC was put forwarded. Then, the test for system hardware configuration, communication configuration and control algorithms and hardware modules were completed by step7 programming software. Then, using Siemens WinCC software to develop a system of man-machine interface, including the boiler process simulation graph, real-time trend curve, PID parameter adjustment, etc. Finally, the drum level, furnace pressure, vapor pressure and other subsystems are achieved real-time monitoring.
The results show that: this boiler is designed correctly the features of DCS system, control performance achieved the design requirements.
Keywords: industrial boiler Profibus Programmable Logic Controller Distributed Control System
目录
第一章 绪论……………………………………………………………………1
1.1 课题背景………………………………………………………………1
1.2 课题目的………………………………………………………………1
1.3 课题研究内容…………………………………………………………4
第二章 DCS与锅炉控制系统原理………………………………………………5
2.1 DCS的发展历程………………………………………………………5
2.2 DCS的系统结构………………………………………………………6
2.3 锅炉控制系统简介……………………………………………………9
第三章 锅炉控制系统控制方案………………………………………………14
3.1 控制方案……………………………………………………………14
3.2 简单控制系统的设计方案…………………………………………15
第四章 硬件及控制算法组态…………………………………………………19
4.1 STEP 7编程软件简介…………………………………………………19
4.2 控制器硬件设置……………………………………………………19
4.3 Profibus-DP 设置……………………………………………………21
4.4 符号表编辑器………………………………………………………22
4.5 通信设置……………………………………………………………23
4.6 程序编写……………………………………………………………23
4.7 程序运行与分析……………………………………………………26
第五章 人机界面组态…………………………………………………………29
5.1 创建单用户项目……………………………………………………29
5.2 创建外部变量………………………………………………………29
5.3 创建变量记录………………………………………………………31
5.4 图形编辑及画面连接………………………………………………33
5.5 运行与分析…………………………………………………………35
附录……………………………………………………………………………42
附录一:OB块的功能表…………………………………………………42
附录二:FB41功能逻辑图………………………………………………44
附录三:PID控制输出参数……………………………………………44
附录四:PID控制输入参数……………………………………………45


















毕业66资料站 biye66.com ©2015-2026 版权所有 | 微信:15573586651 QQ:3903700237
本站毕业设计和毕业论文资料均属原创者所有,仅供学习交流之用,请勿转载并做其他非法用途.如有侵犯您的版权有损您的利益,请联系我们会立即改正或删除有关内容!