| 设计 任务书 文档 开题 答辩 说明书 格式 模板 外文 翻译 范文 资料 作品 文献 课程 实习 指导 调研 下载 网络教育 计算机 网站 网页 小程序 商城 购物 订餐 电影 安卓 Android Html Html5 SSM SSH Python 爬虫 大数据 管理系统 图书 校园网 考试 选题 网络安全 推荐系统 机械 模具 夹具 自动化 数控 车床 汽车 故障 诊断 电机 建模 机械手 去壳机 千斤顶 变速器 减速器 图纸 电气 变电站 电子 Stm32 单片机 物联网 监控 密码锁 Plc 组态 控制 智能 Matlab 土木 建筑 结构 框架 教学楼 住宅楼 造价 施工 办公楼 给水 排水 桥梁 刚构桥 水利 重力坝 水库 采矿 环境 化工 固废 工厂 视觉传达 室内设计 产品设计 电子商务 物流 盈利 案例 分析 评估 报告 营销 报销 会计 | |||||
|
|||||
|
|||||
|
|||||
目录
系统简介
项目功能
相关技术
项目首页
身份验证
漏洞检测
设计思路
实现效果
详细实现
return None
端口扫描
设计思路
实现效果
详细实现
指纹识别
设计思路
实现效果
详细实现
目录扫描
设计思路
实现效果
信息泄露
旁站探测
域名探测
安全导航
前端页面
后台管理页面
数据库设计
文档页
兼容性
Phone 端
Pad 端
版本变更记录
v2.7(2021-04-18)
v2.6(2021-03-31)
v2.5(2021-03-02)
v2.4(2021-02-22)
v2.3(2021-02-08)
v2.2 (2021-02-03)
v2.1 (2021-01-13)
v2.0(2021-01-04)
v1.0(2020-12-20)
项目部署
本地部署
4.忘记密码功能相关配置在项目的 setting.py 中修改
6.默认账户:sectools/password..!!
服务器部署
TO DO
声明 & 感谢
本项目命名为 Sec-Tools,是一款基于 Python-Django 的多功能 Web 应用渗透测试系统,包含漏洞检测、目录识别、端口扫描、指纹识别、域名探测、旁站探测、信息泄露检测等功能。
本系统通过 旁站探测 和 域名探测 功能对待检测网站进行资产收集,通过 端口扫描、指纹识别、目录识别 和 信息泄露检测 功能对待检测网站进行信息收集,通过收集的信息分析评估网站存在哪些安全隐患,然后使用 漏洞检测 功能揭示网站存在的漏洞以及危害等级并给出修复建议。通过这一系列的步骤,可以对 Web 应用进行全面检测,从而发现网站存在的安全隐患,因此用户可以针对相应的网络威胁做出应急响应,进而提升站点的安全性。
名称
Python
Django
SQLite
ECharts
Tabler
Layer
Docsify
SimpleUI
Boostrap Table
版本
3.7.0
3.1.4
3.35.2
5.0.1
1.0.0
3.2.0
4.11.6
2021.1.1
1.18.2
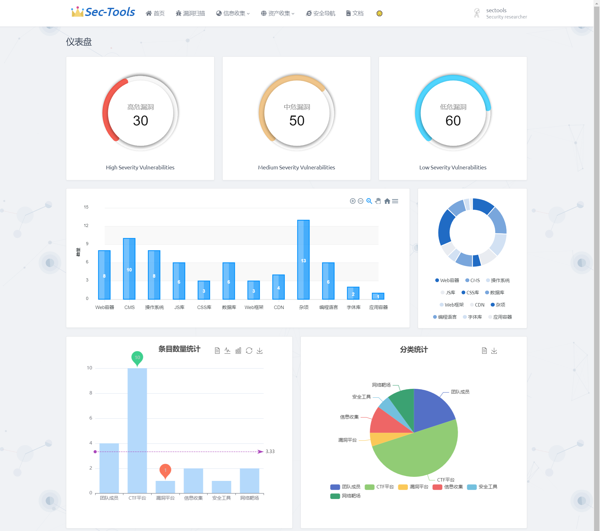
首页采用 ECharts 对漏洞扫描的漏洞等级、指纹识别组件、安全导航数据做了可视化图表展示,






























毕业66资料站 biye66.com ©2015-2026 版权所有 | 微信:15573586651 QQ:3903700237
本站毕业设计和毕业论文资料均属原创者所有,仅供学习交流之用,请勿转载并做其他非法用途.如有侵犯您的版权有损您的利益,请联系我们会立即改正或删除有关内容!